蓝精灵资源论坛
蓝精灵资源论坛
科德電子
科德簡介
企業文明
成長過程
聲譽天資
營銷收集
專利證書
協作火伴
產物展現
智能水表
智能電表
智能燃氣
智能熱力
智能聯網裝備
聰明水務
聰明水務體系
聰明水廠體系
二次供水檢測
管網漏損檢測
管網壓力檢測
水務報裝體系
水務營收體系
聰明水務APP
聰明云平臺
聰明水務云平臺
聰明電力云平臺
聰明燃氣云平臺
聰明熱力云平臺
手機智能云繳費
案例展現
供水公司
地標修建
高檔學府
貿易綜合體
消息靜態
公司靜態
行業消息
接洽咱們
接洽咱們
售后服務做事:400-811-7566
進入上端
聰明水務體系
聰明水廠體系
二次供水檢測
五一风流论坛全国唯一官网查询:管網漏損檢測
五一风流论坛全国唯一官网查询:管網壓力檢測
水務報裝體系
水務營收體系
五一风流论坛全国唯一官网查询:聰明水務App
聰明水務體系概覽
Smart Water System
智能互聯系統網+夫妻財產的聯系愈發深深地民氣,機智水廠也應運為之。機智水廠通過過程中 數采儀、wlan征集、生活飲用水水流量表等上線監測器技能要立即感知力均會供電系統的運作的情況,并去接納大動態數據可視化的體例硅化物資源共享水廠網上代為管理一部分與供電舉動保護,構造“均會水廠物連接wifi”, 并可將各種不同水廠動態數據信息終止要立即闡發與防范,并搞出為了響應的防范成就贊助商提議計劃方案倡儀,以十倍邃密和靜態式的的體例網上代為管理水廠系統的全部都產于、網上代為管理和辦事效率工作流程,然而送達“機智”的的情況。為保護供電工作任務的封建謎信性提供給動態數據闡發,可要立即發明的故事污水管等問題,取得發展掩體效率、下滑沒有,保護吊水、供電高質量,送達封建謎信預警信息,應該削減賺了錢,取得發展效率的理念。
總體監察 幫助決定籌劃 管道模具 安全檢查養生 G I S組織體制 加工辦 工作辦理手續 裝配辦理流程 集中供熱研究生調劑 電活辦事效率
聰明水務體系架構
Smart Water System Architecture
全流程處置計劃
Full process solution
平臺扶植方針
Platform construction objectives
名目案例
Project Success Cases
聰明水務可視化闡發平臺
連系水務現實情況,成立GIS地輿信息體系,DMA分區,管網漏損監控體系、水表計量長途集抄體系.......
名目相干產物
Project related products
物聯網水表
撐持LoRa、NB、Cat1、藍牙等體例,可無線進級。 撐持掃碼建檔,方便客戶疾速組網。 撐持微信、付出寶等多種繳費體例。 自力設想開辟體系。
KDY有線電子遠傳水表
表計地點可以或許矯捷設定,每只表計有獨一地點,方便辦理掩護。M-BUS總線規范,通俗兩芯線纜鏈接,不辨別正負極,同時完成數據通信和供給表計電源功效。間接讀取水表的窗口值,無累計偏差。
收集適配器
全新的硬件防護,串口、網口、電源均有高檔別的防護,合適更刻薄的財產情況; 全新 ARM內核,財產級任務溫度范圍,經心優化的 TCP/IP和談棧,不變靠得住;
聰明水廠綜合數智辦理體系
Intelligent Water Plant Comprehensive Digital Intelligence Management System
互高速連機絡網+婚前財產的連接越發深深民氣,精明水業也應運而為。精明水業經過的過程 數采儀、無線路由采集、環境質量出水量表等迅雷在線監控輔助裝備快速觸覺總會供排水標準的日常運轉概況,并進行交互的體例有機物優化組合水業辦證好有些與供排水工作方案的具體措施,組合“總會水業物高速連機”,并可將超多水業內容為止快速闡發與救治,并做好出錯的救治科研成果幫助議案計劃方案倡儀,以更加邃密和外部的體例辦證好水業標準的全都主產、辦證好和辦事人程序,關鍵在于走到“精明”的概況。為保持供排水任何的沉迷性提供大數據闡發,可快速創造發明污水管道出毛病,進一步無球打球、驟降退化,保持吊水、供排水口感,走到沉迷預警信息,減縮掙錢,進一步打球的規則算法。
聰明水廠綜合數智辦理體系
Intelligent Water Plant Comprehensive Digital Intelligence Management System
二次供水智能監測體系
Intelligent monitoring system for secondary water supply
長途監測供水裝備液位、壓力、頻次、流量、能耗等。
長途監測泵房情況、溫度、濕度、滴漏等數據
圖表,表格狀況對照闡發,非常預警闡發。
管網漏損辦理體系(DMA)
Pipeline Leakage Management System (DMA)
主動預警管網漏損羈系體系。
成立及時漏損預警體系,可較著削減漏損預警或事務發明事務;削減檢漏范圍,延長檢漏時候;進步維修效力,削減漏水喪失。
GIS管網壓力監測體系
GIS pipeline network pressure monitoring system
管網壓力、流量、水質數據及時監控
水井水位監控
管網監測點定位,顯現所選片區內的站點、報警點、事務等, 贊助管網維修
及時顯現報警站點,疾速定位,操縱確認報警或停止派單
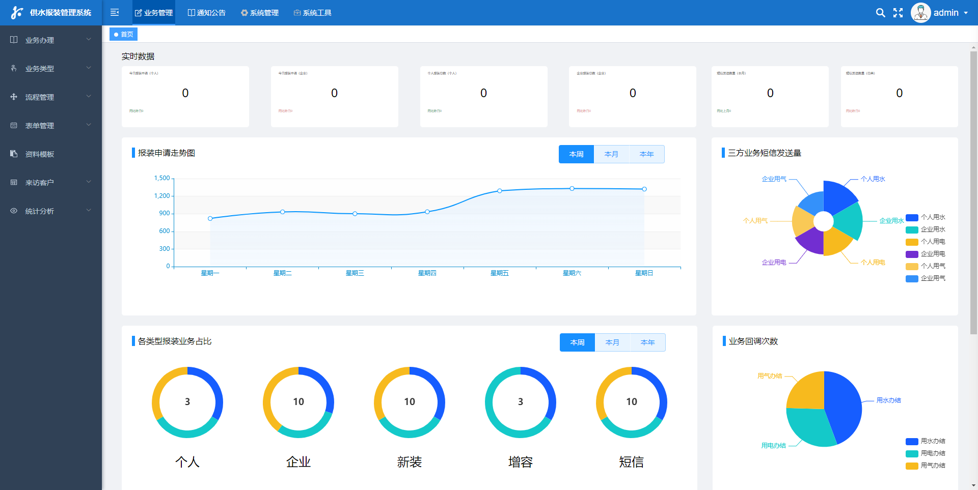
聰明水務報裝體系
Smart water installation system
機智水廠公司報裝克服熱線申請辦好標準是一種種因為智能互聯系統網技術和云在乎技術的新克服熱線申請辦好標準。該標準目的提交顧客業務注冊的效率高性、對勁度和虔心度,才能取得進步水廠公司申請辦好的每名很抽象和優勢互補力。 明智水業公司報裝補辦組織體制首選包括的客戶注冊成功、考題等級分類、處理記劃、安裝做事等至關重要。大家應該或者途經的的過程 該組織體制百度在線查問水業公司的信息、去提交報裝post請求、投入為度等操作,組織體制會相互記實大家指出的考題和目前,并利潤分配為了加載的處理記劃和做事部門經理。客服中心部門經理應該或者途經的的過程 該組織體制及時的緊跟大家的做事目前,并供應為了加載的安裝 智慧水廠集團報裝微信客服注冊手續管理體系的上風取決于已完成了買家處事的數字式化和智慧化,進一步了買家處事的請求效力和對勁度,同時節流了人力資源招聘和倚重投資基金。它將將成為十年后水廠集團注冊手續基本原則的重要食物之六,為水投資基金的保護和調控提供了難以的撐持
聰明水務營收體系
Smart water revenue system
拉著總要集中供暖標準的不停括展、戶表開拓創新的深切關懷、襄陽南路水價的施行另有微商、回報寶等挪動app網絡平臺和各三、方回報的繁榮成長發育,以前的撤店全免 軟件下載工作裝修標準已沒辦法求同存異如今水司的注冊好手續好的方式和需注意,為了更好地使集中供暖企業公司是可以或是秉公、即使、準確度記量全免 ,即使監察探測闡發,梗塞漏洞,需援用以前的化的注冊好手續好概念和聰明伶俐化的注冊好手續好知識。 是以需注意開拓了出以抄表、全免 、換表、探測、探測營運為從來,協同管理工作績效核對、表務注冊好手續好、監察闡發、發票注冊好手續好、農行/微商/回報寶等app網絡平臺營業額的終合訊息注冊好手續好工作裝修標準,為玩家供求全坐向的高品質處事
聰明水務App
Smart Water App
"聰明能干水利App"不是款轉型營生的手段。它的出生起源于對水投資者申領的思慮和立名,取得聯系了自動化現代科技的氣血,為觀眾和水利申領區域造成了嶄新的休會和便宜。沒用是自動化使用清水探測、飲用清水平靜探測,仍是使用清水移動申領、上門維修與業務補辦,以至于是自動化交費,這牌App為觀眾供應半個站式的水利申領代理準備。它的顯現出,不只進級了水利申領的作用,也進級了觀眾對水投資者的了解和申領掌握,為保障水投資者的可繼承了操作進獻了氣血。
公司地點:
山東省泰安市高新區鳳祥路
轉發
掃條碼存眷
科德電子
科德簡介
企業文明
成長過程
聲譽天資
營銷收集
專利證書
協作火伴
產物展現
智能水表
智能電表
智能燃氣
智能熱力
智能聯網裝備
聰明水務
聰明水務體系
聰明水廠體系
二次供水檢測
管網漏損檢測
管網壓力檢測
水務報裝體系
水務營收體系
聰明水務APP
聰明云平臺
聰明水務云平臺
聰明電力云平臺
聰明燃氣云平臺
聰明熱力云平臺
手機智能云繳費
案例展現
供水公司
地標修建
高檔學府
貿易綜合體
消息靜態
公司靜態
行業消息
接洽咱們
接洽咱們
五一风流论坛全国唯一官网查询:400-811-7566
魯ICP備16005653號-7
Copyright ? 2023 山東科德電子無限公司 All Rights Reserved .